Высокоточное оружие
против современных киберугроз
«T&T Security» защищает системы от киберугроз нового типа. Более 7 лет мы успешно боремся с атаками класса АРТ, атаками нулевого дня, целевыми вредоносными ПО. Наши технологии эффективны там, где бессильны типичные средства защиты.
УЗНАТЬ БОЛЬШЕ
Позволяет увидеть
вирус изнутри
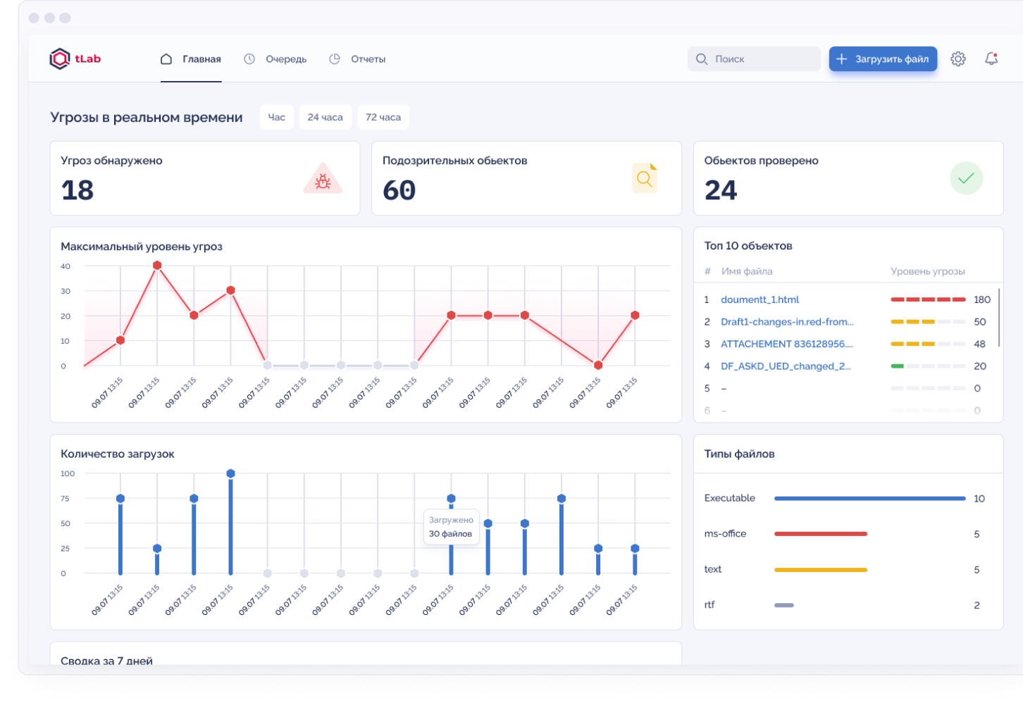
Система tLab - передовой Anti-APT продукт по защите от киберугроз нового типа: от атак нулевого дня, целевого вредоносного программного обеспечения (ВПО) и АРТ-атак
ДЕТАЛЬНЕЕ О ПРОДУКТЕ
Автономность
Автоматизация защиты от ВПО путем интеграции c компонентами Mail/Web Gateway и сторонними решениями на основе REST API и стандартных протоколов
Интеллектуальность
Глубокий анализ вредоносного поведения и эвристический анализ, которые обеспечивают распознавание сложных и скрытых атак ВПО
Производительность
Быстрая оценка угрозы ВПО на основе комплексного, интерактивного отчёта, позволяющего видеть угрозу изнутри
Обнаруживает более 100 видов вредоносной активности
Проверяет до 10,000 вирусов в день (на одном сервере)
Позволяет получить вердикт на объект за 60 секунд
На базе более 10 научных работ США
Новости
и исследования
Исследования
Анализ и обнаружение Supply chain ("цепочка поставок") атаки на Kaseya REvil в системе tLab
В течении последних лет, получила широкое распространение модель...
Исследования
Анализ угрозы watering hole («атака на водопое») в государственном секторе Казахстана
Исследование ландшафта угроз Казахстана...
Исследования
Анализ угрозы Spear Phishing на банковский сегмент РК
24-25 марта 2021 года с электронной почты K.T********[@]jysanbank.kz
ДНК нашей компании — инновационный подход к системам кибербезопасности. Как результат — все наши продукты основаны на глубоких научных исследованиях, представленных на мировых конференциях.
Тохтабаев
Арнур
Ph.D., CEO of T&T Security
Технологический альянс с Trend Micro™
Технологический альянс с Trend Micro™
Baburaj Varma
Technical Director, AMEA
Благодарим вас за помощь в реализации стратегических проектов в регионе Средней Азии, в частности, в проекте с государственной концепцией «Киберщит Республики Казахстан», где совместными усилиями были разработаны специальные дополнительные функции по запросу государственного заказчика